冷却器-天业液压
产品列表
PRODUCTS
冷却器销售热线
当前位置:网站首页 > 解决方案
造纸行业解决方案
发布人:柳州第二空气压缩机有限责任公司 发布时间:2016/12/21 12:48:13 阅读次数:3214

造纸行业中漂白工艺热回收,加热洗浆液等,应用柳州第二空气压缩机有限责任公司板式换热器和冷却器方可实现。
应用柳州第二空气压缩机有限责任公司板式换热器和冷却器在造纸行业的企业有:
1.河南某某纸业有限公司,应用柳州第二空气压缩机有限责任公司板式换热器和冷却器方实现,漂白工艺热回收,加热洗浆液等。
2.四川某某纸业工贸有限责任公司,应用柳州第二空气压缩机有限责任公司板式换热器和冷却器方实现,漂白工艺热回收,加热洗浆液等。
3.郑州某某纸产有限公司,应用柳州第二空气压缩机有限责任公司板式换热器和冷却器方实现,漂白工艺热回收,加热洗浆液等。

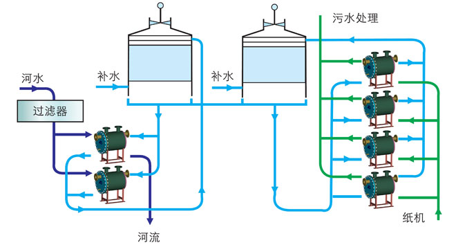
纸机润滑油冷却工艺原理图:
返回
网站首页    |    公司简介    |    产品中心    |    解决方案    |    应用案例    |    售后服务    |    新闻中心    |    常见问题    |    联系我们
版权所有:柳州第二空气压缩机有限责任公司 © 2020  地址:广西壮族自治区柳州市和平路141号  苏ICP备16065013号-1
电话:+86-0772-3691016  传 真:+86-0523-87899406   产品咨询:0772-3691016(秦经理)  邮 箱:1615955192@QQ.com
热门检索:空气冷却器 列管式冷却器 板式换热器 板式冷却器 列管式冷却器生产厂家 冷却器厂家